BCB-63煎炸機高溫油泵


BCB-125高溫齒輪泵是遠東為煎炸油過濾系統輸送高溫油設計的齒輪油泵,高溫油泵安裝在過濾器系統中,高溫油通油泵在經過濾油機分離出來,從而有效保護煎炸油和油炸產品的品質,達到節約用油成本和提升產品質量的目的。BCB高溫齒輪泵輸送不含固體顆粒和纖維,無腐蝕性、溫度不高于250℃,粘度為5~1500cst的潤滑油或其它性質類似的液體。BCB高溫齒輪泵主要配套食物煎炸過濾機輸送高溫油品,循環和過濾等。煎炸過濾器系統原理如下:


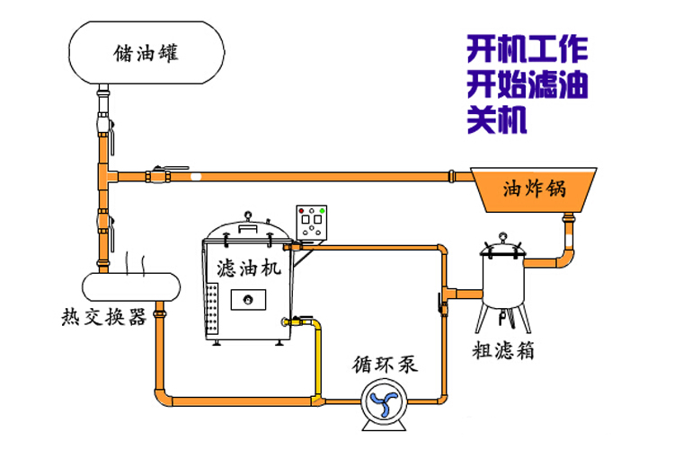
步:點擊開始工作,我們可以看到儲油箱里的煎炸油通過油泵輸送到油炸鍋里面。
步:濾油機開始濾油
①點擊開始濾油,油炸鍋開始加工作,粗濾箱連接在油炸鍋和濾油機之間,煎炸油經過粗濾箱,過濾煎炸油中較粗的雜質。
②經過粗濾箱后的煎炸油經過高溫油泵再進入濾油機里,使煎炸油分別經過濾油機的濾層,徹底濾除煎炸油里的雜質。
③煎炸油返回到油炸鍋里,周而復始不斷的進行循環過濾。
第三步:煎炸油返回儲油箱
油炸完成后,油炸鍋里全部的煎炸油通過高溫油泵經過粗濾箱和濾油機,進行后一次過濾,然后煎炸油返回到儲油箱。




上圖為BCB-63高溫油泵實物拍照





免費獲得更多用戶成功案例==請Q我>>>QQ:2853715917 2853715911


我工作,我快樂!認真做好每一天,干好每件事,做一個愛崗敬業、無私奉獻、在平凡的崗位上尋找快樂的人。工作是累、是辛苦,但是真正的付出才是人生的滿足,尤其是不懈怠的工作,更給人以欣慰與快樂!在遠東泵業這個和諧的大家庭中,我們充滿青春活力,充滿激情,幸福滿滿!

遠東泵業制造有限公司
全國服務熱線:020-82375311
傳真:020-82386622
郵箱:Sales@cs-byd.com
地址:廣州市黃埔區黃埔東路621號
| * 聯系人: | 請填寫您的真實姓名 |
| * 手機號碼: | 請填寫您的聯系電話 |
| 電子郵件: | |
| * 采購意向描述: | |
| 請填寫采購的產品數量和產品描述,方便我們進行統一備貨。 | |
| 驗證碼: |
|

- 遠東不銹鋼齒輪泵/高粘度泵防腐機械密封
- 遠東不銹鋼齒輪泵/高粘度泵防腐機械密封

- 蠟油卸車泵/蠟油裝車泵/氯化石蠟輸送泵/氯化石蠟卸車泵
- 液態石蠟、穩定劑(環氧大豆油)等為原輔材料,采用氯化、鹽酸與廢氣處理等工序生產氯化石蠟。這種產品是石蠟烴類的氯化衍生物,具有低揮發性、阻燃、增塑、抗磨、電絕緣性良好等優點,可用作阻燃劑和增塑劑,廣泛用于。

- W5kse不銹鋼雙螺桿泵
- Wkse快速清洗雙螺桿泵工作原理及結構特點: 在泵的工作過程中,螺桿與螺桿以及螺桿與襯套之間形成密封腔,液體經進口進入泵內,然后進入密封腔,隨著螺桿的回轉運動,有進口處平穩地被輸送到出口處。
相關資訊
| 我要評論: | |
| 內 容: |
(內容不多于500個漢字,1000個字符) |
| 驗證碼: | 看不清?! |

020-82375311




粵公網安備 44010502001950號 
共有-條評論【我要評論】